Mitä jos lentokoneissa ei olisi lennonrekisteröintilaitetta?
- Julkaistu
- Kirjoittajana Timeless Technology
Lentoturvallisuudesta saatuja opetuksia.
Kuvittele lentokoneeseen nousevasi tietäen, että jos jokin menisi pieleen, kukaan ei tietäisi miksi. Ei ole olemassa lentotietojen tallenninta, ohjaamon ääninauhuria tai tapaa rekonstruoida tapahtumia. Lentomatkailu olisi uhkapeliä, ja jokainen tapaus olisi mysteeri. Väärin kalibroitu anturi, moottoriongelma tai lentäjän virhe voisi jäädä tarkistamatta ja oppimatta. Lentoturvallisuus perustuisi arvailuihin eikä todisteisiin.
Vertaa tätä nyt omaan verkkoosi. Kuten lentokone, se on monimutkainen järjestelmä, jossa useiden komponenttien on toimittava saumattomasti yhdessä: palomuurit, reitittimet, sovellukset, palvelimet, käyttäjät jne. Kun asiat pettävät, seuraukset eivät välttämättä ole ihmishenkien menetyksiä, mutta ne voivat silti olla kalliita. Transaktiot pysähtyvät, sovellukset kaatuvat tai tietoturvaloukkaukset jäävät huomaamatta. Ilman asianmukaista näkyvyyttä tiimisi lentää sokkona.
Arkipäivän verkkohäiriöt
Pakettikaappauksesta keskustellaan usein vain kyberturvallisuuden ja rikostutkintojen yhteydessä, mutta todellisuudessa monet turhauttavimmista ja kalleimmista verkko-ongelmista eivät ole ilkeämielisiä: ne johtuvat virheellisistä kokoonpanoista, yhteensopivuusongelmista tai suorituskyvyn pullonkauloista.
Esimerkiksi voidaan mainita väärin määritetty palomuuri. Liian tiukka lähtevän liikenteen sääntö saattaa estää liiketoimintakriittisen sovelluksen laillisen liikenteen. Yhtäkkiä käyttäjäsi valittavat, etteivät he ”pysty muodostamaan yhteyttä”, mutta lokit eivät kerro miksi. Täydellisen pakettikaappauksen avulla voit nähdä estetyt istunnot, tarkistaa kättely-yritykset ja paikantaa tarkalleen häiriöitä aiheuttavan säännön. Ilman sitä saatat tuhlata tuntikausia epäolennaisten asetusten säätämiseen tai asian siirtämiseen väärälle tiimille.
IOTA: verkkosi lennonrekisteröintilaite
Profitap IOTA, täyden tarkkuuden omaava pakettien sieppausratkaisu, toimii lentotietojen tallentimien tavoin digitaalisille infrastruktuureille. Se tallentaa jokaisen paketin linjanopeudella, aikaleimoilla, eikä pakettien katoamista tapahdu. Tämä mahdollistaa sekä turvallisuus- että verkkotoimintojen tiimien:
- Rekonstruoida häiriöt tarkasti vaatimustenmukaisuus- ja lakisääteisiä tarkoituksia varten.
- Suorittaa operatiivisten ongelmien perus syyanalyysin.
- Havaita hienovaraisia poikkeamia tai vältteleviä uhkia, jotka logit saattavat jättää huomaamatta.
- Tarjota pitäviä todisteita ulkoisille sidosryhmille, tilintarkastajille tai sääntelyviranomaisille.
- Seurata suorituskyvyn trendejä ongelmien ennakoimiseksi ennen niiden eskaloitumista.
- Verkon perustason määrittämisen.
Suorituskyvyn seuranta IOTA:n avulla
Täysin tarkka pakettien sieppaus ei tarkoita pelkästään uhkien havaitsemista, vaan myös suorituskyvyn seurantaa. Paketit paljastavat totuuden siitä, miten sovelluksesi toimivat todellisissa olosuhteissa:
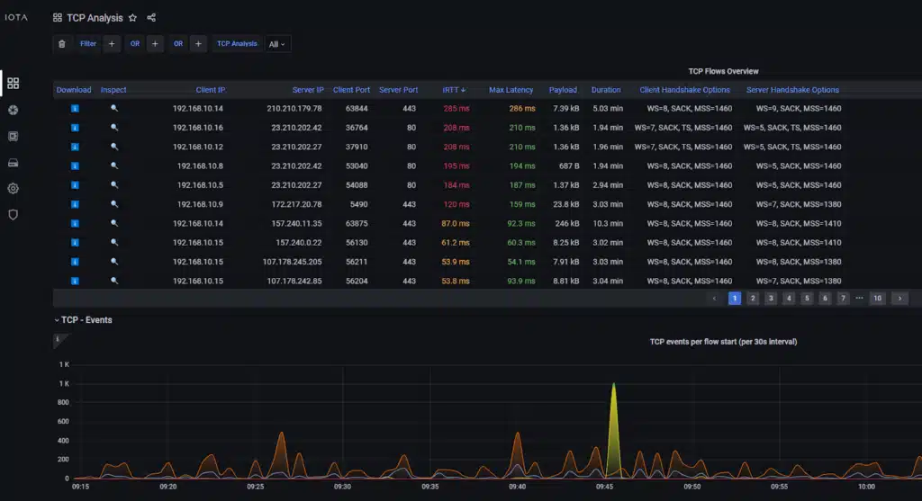
- Latenssianalyysi: Tunnista, onko hitaus peräisin asiakkaasta, palvelimesta vai jostain siirron vaiheesta. Tässä on kuvakaappaus IOTA TCP -analyysin kojelaudasta:
- Läpäisykyvyn seuranta: Näe, kuinka paljon dataa todellisuudessa liikkuu, äläkä vain lokien tietoja.
- Protokollan toiminta: Havaitse poikkeavuuksia, kuten liiallisia uudelleenlähetyksiä, kättelyvirheitä tai pakettien katoamista.
- Käyttäjäkokemustieto: Vahvista, johtuvatko ”verkkoa” koskevat valitukset infrastruktuuriongelmista tai sovellusten tehottomuuksista.
Aivan kuten ilmailu käyttää mustan laatikon dataa sekä turvallisuuden että tehokkuuden parantamiseen, verkot voivat käyttää pakettidataa paitsi onnettomuuksien jälkeiseen tutkintaan myös ennakoivaan suorituskyvyn optimointiin.
Johtopäätös: älä lennä sokkona
Ilmailun mustat laatikot eivät ole valinnaisia, vaan kriittisiä turvatoimia. Verkot ansaitsevat saman kohtelun. Ilman kattavaa pakettien sieppausta rikostutkintakykysi ovat rajalliset, vianmääritys hidastuu ja riskisi kasvavat. Ottamalla käyttöön täydellisen luotettavuuden pakettien sieppausratkaisuja annat organisaatiollesi mahdollisuuden tutkia, korjata ja estää sekä tietoturvahäiriöitä että suorituskykyongelmia tehokkaasti.
Älä riskeeraa verkkoasi. Asenna musta laatikko.
Link to original article: https://insights.profitap.com/what-if-planes-had-no-flight-recorder
Profitap – Verkon monitorointi ja vianhaku
Profitapin tavoitteena on aina ollut kehittää ja valmistaa laitteisto- ja ohjelmistoratkaisuja, jotka auttavat saamaan täydellisen pääsyn ja näkyvyyden 10Mbit – 100Mbit verkkoon ja kaikkiin OSI-tasoihin.
Kaikki nämä verkon näkyvyysratkaisut (huipputeknisistä verkon TAP-laitteista ja kannettavista liikenteen sieppauslaitteista verkkoliikenteen analysaattoreihin) on suunniteltu eliminoimaan verkon seisokkeja, helpottamaan vianhakua, lisäämään turvallisuutta olemassa oleviin ja uusiin verkkoihin, auttamaan laillisissa liikenteen sieppaussovelluksissa ja vähentämään verkon monimutkaisuutta.
Erittäin suorituskykyiset, turvalliset ja käyttäjäystävälliset Profitapin ratkaisut tarjoavat täydellisen näkyvyyden ja pääsyn verkkoon 24/7.




